December 11th, 2024
Crypto

Staying up to date with the latest SageMaster news and providing feedback has never been easier! π
Be informed about what we are working on, share your feedback to help shape upcoming features, and see what others think about the SageMaster platform. Letβs work together toward exploring profitable strategies.
Access Feedback & News by clicking the new menu item:

You can check our latest news
Our Roadmap
All feedback and the status of your post
You'll see an attractive popup where you can read news and collaborate with other users through feedback:

π’ One-click feedback is here! Just click βHave to say somethingβ and then βSubmit Post.β

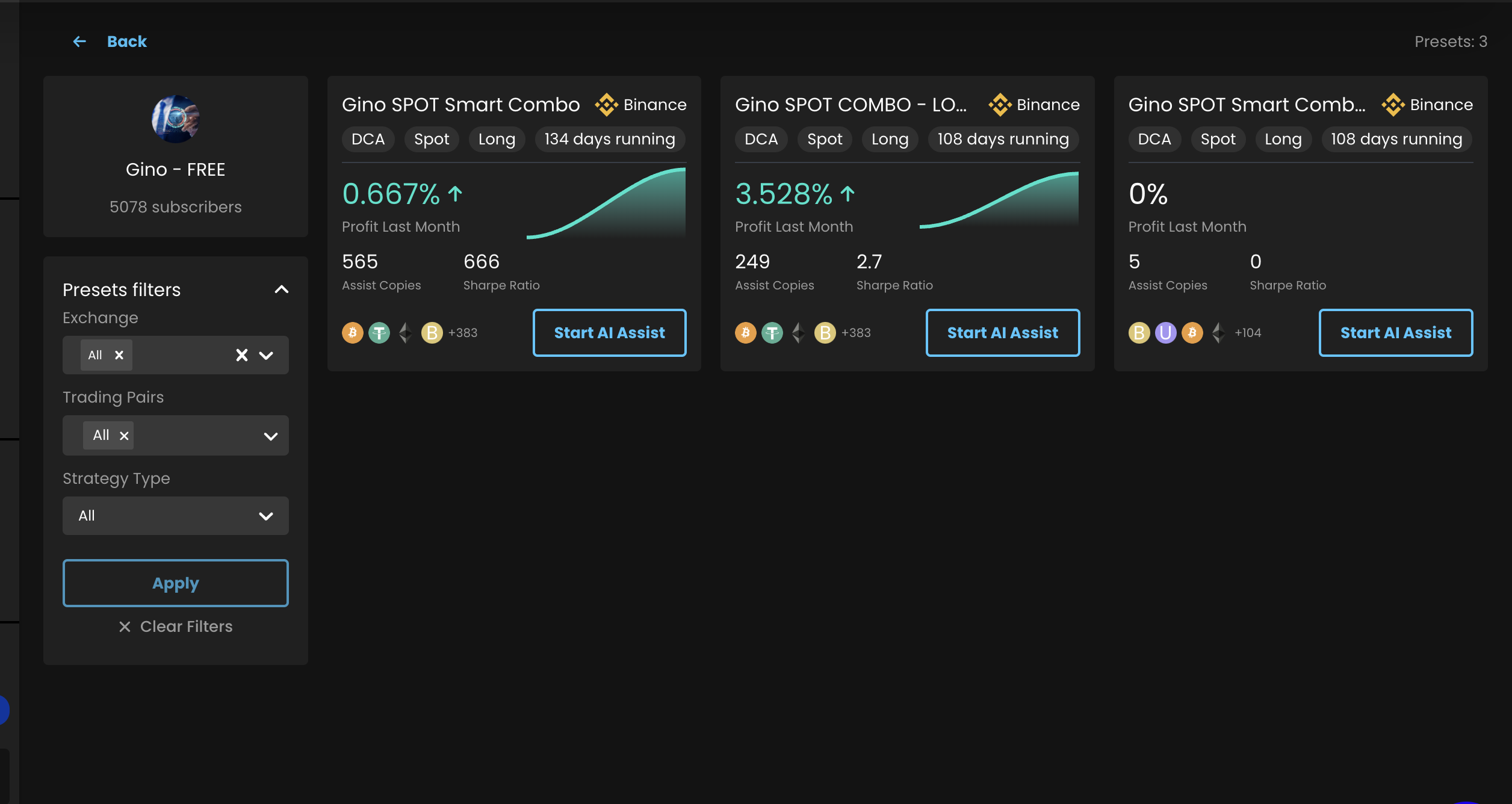
All default presets in one space, subscribe to your provider and click Start AI Assist


Weβve heard your feedback! π The PnL percentage for Futures trades is now improved and calculated based on the margin rather than the position. With this method, the profit percentage is calculated over the margin. π

π‘ New Update: The GRID Assist's Price Protection feature now displays the trading capital used for protection in a separate column.

AI Basket fixes
User's connected exchanges are now preselected and shown in the Exchange filter on the AI Basket Presets page
Enhanced minimum order validation for each asset during rebalancing, auto-buy, and manual investment events to prevent order failures
The GRID now has improved stability and is less vulnerable to exchange errors. π οΈ
π¬ Have Feedback or Questions? Share them on our Discord forum or through our feedback platform! π»
Disclaimer: Sagemaster, a software platform provides market insights on user-selected strategies. It does not offer financial advice or guarantee results. Trading involves risk, and users should consult financial professionals.